Login no Panel ICP:
Acesse o Painel ICP digitando o endereço de acesso fornecido em seu e-mail de Configurações e Instruções de Uso (por exemplo, https://vpsXXXX.panel.icontainer.run:2090/admin).
Insira as credenciais de login para acessar o Painel ICP.
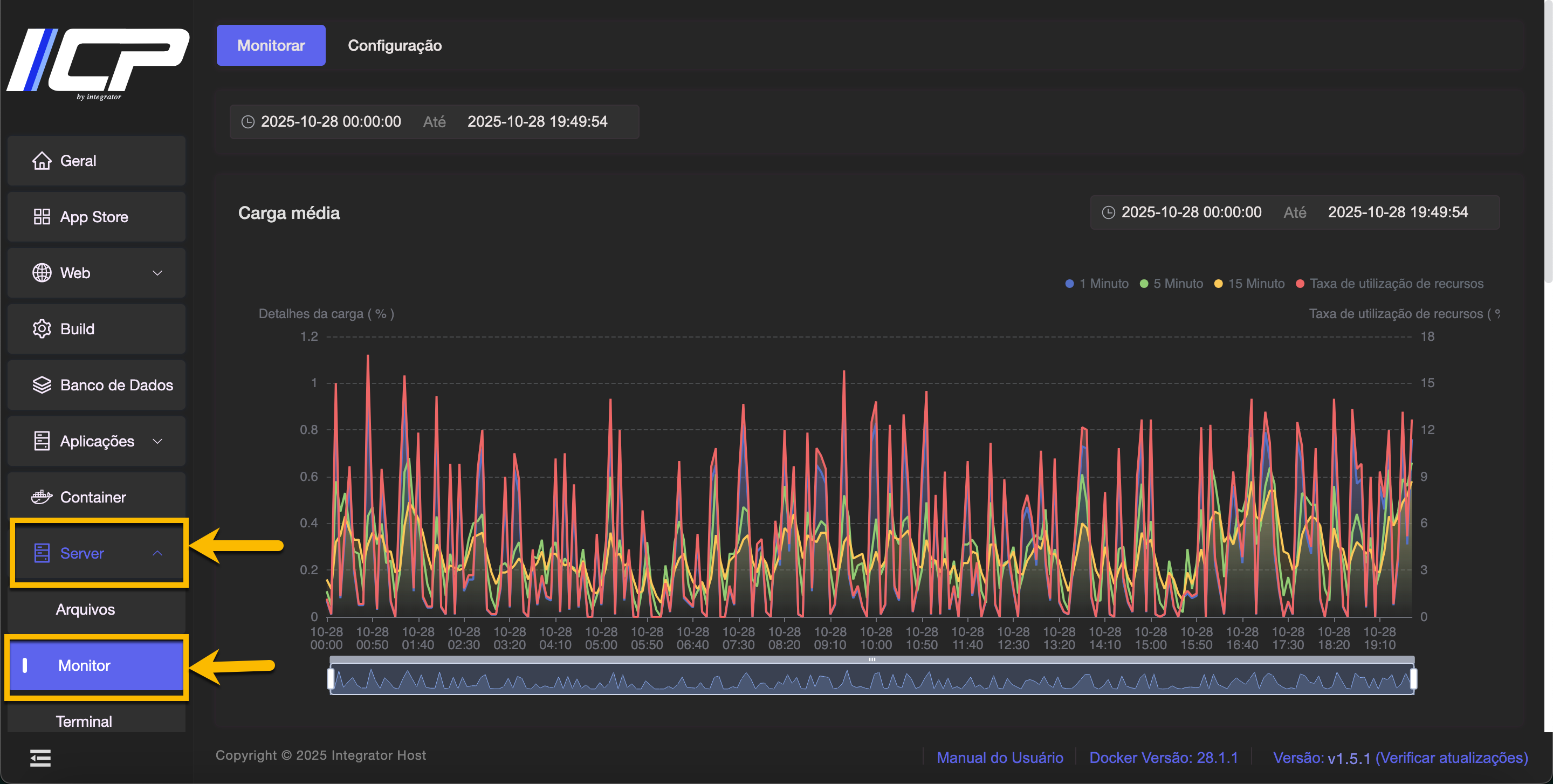
Acessando o Monitor

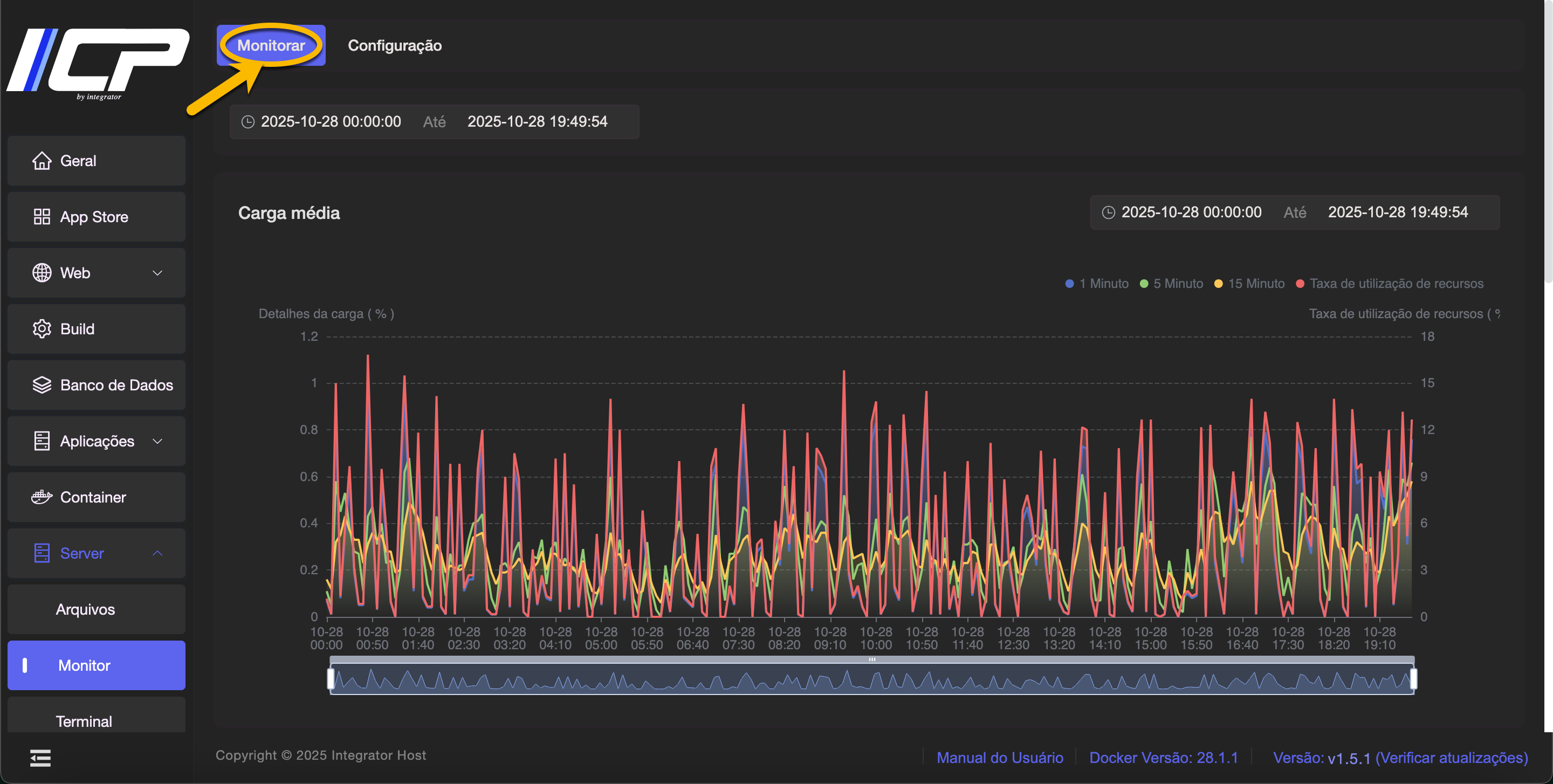
3. Selecione a aba Monitorar

Nesta tela, você visualiza gráficos de consumo:
4. Selecione a aba Configuração

Nesta tela, você pode definir os dias de monitoração e o intervalo de minutos para registrar os dados.
Também é possível excluir os registros atuais de monitoramento, caso deseje limpar o histórico existente.